Software User Guide

Equipment needed

  • AC power supply or connection to mains for the measurement side

  • Mains or USB type C connector cable for supplying power to the board

  • PC running Windows or Linux

  • Cable to build the assembly

  • USB type C connector cable to connect to the USB port of the PC. (this can be used also to deliver power to the board)

  • AD-PQMON-SL evaluation board

Optional:

Testing

The following software is needed for testing the AD-PQMON-SL board:

  • Firmware (link available in the resources section)

  • Scopy with the AD-PQMON-SL add-on

For Scopy installation, follow the steps indicated in the user guide.

After making the board connections and installing Scopy, connect to the GUI by following these steps:

  • Connect the USB Type-C cable from the AD-PQMON-SL board to your PC.

  • Launch the installed Scopy application.

  • Click the “+” button as shown in the following image:

    https://media.githubusercontent.com/media/analogdevicesinc/documentation/dac_fmc_ebz/docs/solutions/reference-designs/ad-pqmon-sl/software-guide/scopy0.jpg
  • In the window that opens, click the refresh button as shown in the following image:

    https://media.githubusercontent.com/media/analogdevicesinc/documentation/dac_fmc_ebz/docs/solutions/reference-designs/ad-pqmon-sl/software-guide/scopy2.jpg
  • From the drop-down menu labeled PORT NAME, select the COM port connected to the AD-PQMON-SL board (for example, COM37).

    https://media.githubusercontent.com/media/analogdevicesinc/documentation/dac_fmc_ebz/docs/solutions/reference-designs/ad-pqmon-sl/software-guide/scopy3.jpg
  • After selecting the correct COM port, the URI field will be automatically populated.

    https://media.githubusercontent.com/media/analogdevicesinc/documentation/dac_fmc_ebz/docs/solutions/reference-designs/ad-pqmon-sl/software-guide/scopy4.jpg
  • Click the Verify button.

    https://media.githubusercontent.com/media/analogdevicesinc/documentation/dac_fmc_ebz/docs/solutions/reference-designs/ad-pqmon-sl/software-guide/scopy5.jpg
  • Ensure that PQMPlugin is selected in the plugin list.

    https://media.githubusercontent.com/media/analogdevicesinc/documentation/dac_fmc_ebz/docs/solutions/reference-designs/ad-pqmon-sl/software-guide/scopy6.jpg
  • Click the ADD DEVICE button.

    https://media.githubusercontent.com/media/analogdevicesinc/documentation/dac_fmc_ebz/docs/solutions/reference-designs/ad-pqmon-sl/software-guide/scopy7.jpg
  • In the next window, click the Connect button.

    https://media.githubusercontent.com/media/analogdevicesinc/documentation/dac_fmc_ebz/docs/solutions/reference-designs/ad-pqmon-sl/software-guide/scopy8.jpg
  • A confirmation message, as shown in the following image, indicates a successful connection.

    https://media.githubusercontent.com/media/analogdevicesinc/documentation/dac_fmc_ebz/docs/solutions/reference-designs/ad-pqmon-sl/software-guide/scopy9.jpg

Measurements

  • The measurements tabs are available on the left side of the GUI:

    https://media.githubusercontent.com/media/analogdevicesinc/documentation/dac_fmc_ebz/docs/solutions/reference-designs/ad-pqmon-sl/software-guide/scopy10.jpg

RMS Tab

  • The RMS tab can be activated by clicking on it and then selecting the Run button.

    https://media.githubusercontent.com/media/analogdevicesinc/documentation/dac_fmc_ebz/docs/solutions/reference-designs/ad-pqmon-sl/software-guide/scopy11.jpg
    https://media.githubusercontent.com/media/analogdevicesinc/documentation/dac_fmc_ebz/docs/solutions/reference-designs/ad-pqmon-sl/software-guide/scopy12.jpg
  • The PQEvents indicator notifies the user when a PQ event has occurred. Events are saved in the log file if logging is enabled.

    https://media.githubusercontent.com/media/analogdevicesinc/documentation/dac_fmc_ebz/docs/solutions/reference-designs/ad-pqmon-sl/software-guide/scopy12_1.jpg
  • If an event occurs during the session, the PQEvents indicator will become active. The event details can be found in the log file (in the RMS tab, only PQ events are logged). The indicator remains active until the user clicks on it, which resets the indicator. Even if the indicator is not reset, any new event will be registered in the log file.

    https://media.githubusercontent.com/media/analogdevicesinc/documentation/dac_fmc_ebz/docs/solutions/reference-designs/ad-pqmon-sl/software-guide/scopy13_5.jpg
  • Logging can be enabled only when the measurement is not running. First, select the LOG button. Then, specify a log directory by clicking the button highlighted in the following image.

    https://media.githubusercontent.com/media/analogdevicesinc/documentation/dac_fmc_ebz/docs/solutions/reference-designs/ad-pqmon-sl/software-guide/scopy12_2.jpg
  • Choose a folder where the data will be saved in CSV format. The file will be named as follows: “nameofactivewindow_date_time.csv” (e.g. rms_01-01-2024_11-00-00).

    https://media.githubusercontent.com/media/analogdevicesinc/documentation/dac_fmc_ebz/docs/solutions/reference-designs/ad-pqmon-sl/software-guide/scopy12_3.jpg
  • After the folder is selected, data will be recorded during a session. The session starts when the Run button is activated and ends when it is stopped.

    https://media.githubusercontent.com/media/analogdevicesinc/documentation/dac_fmc_ebz/docs/solutions/reference-designs/ad-pqmon-sl/software-guide/scopy12_4.jpg
    https://media.githubusercontent.com/media/analogdevicesinc/documentation/dac_fmc_ebz/docs/solutions/reference-designs/ad-pqmon-sl/software-guide/scopy12_5.jpg
  • A snapshot of an RMS log file is shown in the following image. As seen, several PQ events occurred during the session.

    https://media.githubusercontent.com/media/analogdevicesinc/documentation/dac_fmc_ebz/docs/solutions/reference-designs/ad-pqmon-sl/software-guide/rms_tab_events.jpg

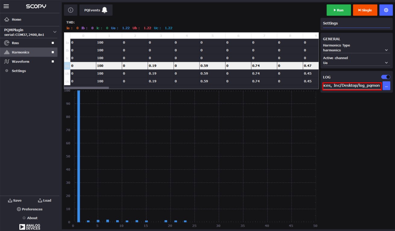
Harmonics Tab

  • The Harmonics tab can be activated by clicking on it and then selecting the Run button.

  • To display the harmonics for different waveforms, select the desired line from the table above the graph.

  • The THD (Total Harmonic Distortion) values are shown for each measurement next to the THD label.

  • The PQEvents indicator notifies the user when a PQ event has occurred. Events are saved in the log file if logging is enabled.

    https://media.githubusercontent.com/media/analogdevicesinc/documentation/dac_fmc_ebz/docs/solutions/reference-designs/ad-pqmon-sl/software-guide/scopy13.jpg
  • The user can select between viewing harmonics or interharmonics.

    https://media.githubusercontent.com/media/analogdevicesinc/documentation/dac_fmc_ebz/docs/solutions/reference-designs/ad-pqmon-sl/software-guide/scopy13_1.jpg
  • Logging can be enabled only when the measurement is not running. First, select the LOG button. Then, specify a log directory by clicking the button highlighted in the following image.

    https://media.githubusercontent.com/media/analogdevicesinc/documentation/dac_fmc_ebz/docs/solutions/reference-designs/ad-pqmon-sl/software-guide/scopy13_2.jpg
  • Choose a folder where the data will be saved in CSV format. The file will be named as follows: “nameofactivewindow_date_time.csv” (e.g. harmonics_01-01-2024_11-00-00).

    https://media.githubusercontent.com/media/analogdevicesinc/documentation/dac_fmc_ebz/docs/solutions/reference-designs/ad-pqmon-sl/software-guide/scopy13_3.jpg
  • After the folder is selected, data will be recorded during a session. The session starts when the Run button is activated and ends when it is stopped.

    https://media.githubusercontent.com/media/analogdevicesinc/documentation/dac_fmc_ebz/docs/solutions/reference-designs/ad-pqmon-sl/software-guide/scopy13_4.jpg
  • If an event occurs during the session, the PQEvents indicator will become active. The event details can be found in the log file. The log file in the Harmonics tab contains both the harmonics values and the PQ events, interleaved at the time the event occurred. The indicator remains active until the user clicks on it, which resets the indicator. Even if the indicator is not reset, any new PQ event will be registered in the log file.

  • A snapshot of a harmonics log file containing only harmonics data is shown in the following image.

    https://media.githubusercontent.com/media/analogdevicesinc/documentation/dac_fmc_ebz/docs/solutions/reference-designs/ad-pqmon-sl/software-guide/harmonics_tab_log.jpg
  • In the following snapshot, PQ events can be seen interleaved with the harmonics values.

    https://media.githubusercontent.com/media/analogdevicesinc/documentation/dac_fmc_ebz/docs/solutions/reference-designs/ad-pqmon-sl/software-guide/harmonics_tab_events.jpg

Waveforms Tab

  • The Waveform tab can be activated by clicking on it and afterwards select the Run button.

    https://media.githubusercontent.com/media/analogdevicesinc/documentation/dac_fmc_ebz/docs/solutions/reference-designs/ad-pqmon-sl/software-guide/scopy16.jpg
  • The upper side graph is the voltage and the one to the bottom is the current. To zoom in use the mouse to click and drag.

    https://media.githubusercontent.com/media/analogdevicesinc/documentation/dac_fmc_ebz/docs/solutions/reference-designs/ad-pqmon-sl/software-guide/scopy17.jpg
  • The log file can also be activated in the waveforms tab in the same manner explained in the rms or harmonics sections, but in this case the PQ events is not present. If PQ events need to be recorded, then the other two tabs (rms, harmonics) must be used. The data logged in this tab contains only the waveforms values.

    https://media.githubusercontent.com/media/analogdevicesinc/documentation/dac_fmc_ebz/docs/solutions/reference-designs/ad-pqmon-sl/software-guide/scopy17_1.jpg
  • A snapshot of a log file can be seen in the following image.

    https://media.githubusercontent.com/media/analogdevicesinc/documentation/dac_fmc_ebz/docs/solutions/reference-designs/ad-pqmon-sl/software-guide/waveforms_tab_log.jpg

Settings Tab

  • The Settings tab is used to read and set the thresholds and the config values. Activate it by selecting it from the right-side menu.

    https://media.githubusercontent.com/media/analogdevicesinc/documentation/dac_fmc_ebz/docs/solutions/reference-designs/ad-pqmon-sl/software-guide/scopy18.jpg
  • To see all the parameters scroll down

    https://media.githubusercontent.com/media/analogdevicesinc/documentation/dac_fmc_ebz/docs/solutions/reference-designs/ad-pqmon-sl/software-guide/scopy18_1.jpg
  • To read the values that are currently set click the Read button.

    https://media.githubusercontent.com/media/analogdevicesinc/documentation/dac_fmc_ebz/docs/solutions/reference-designs/ad-pqmon-sl/software-guide/scopy18_2.jpg
    https://media.githubusercontent.com/media/analogdevicesinc/documentation/dac_fmc_ebz/docs/solutions/reference-designs/ad-pqmon-sl/software-guide/scopy18_3.jpg
  • To modify a parameter select it, change its value to the desired one and click the Set button.

Tip

More information about the Scopy PQMON addon can be consulted here

The system comes pre-programmed with a firmware that works with the Scopy application, allowing complete system evaluation.

Scopy will work only with the official firmware releases

Firmware Update

Firmware update using a prebuilt hex file

PQMON hex file download

Step 1 - MAX32625PICO Firmware Update

  • Download the MAX32650FTHR firmware image from here

    https://media.githubusercontent.com/media/analogdevicesinc/documentation/dac_fmc_ebz/docs/solutions/reference-designs/ad-pqmon-sl/software-guide/scopy23.jpg
  • Follow the procedure indicated here to load the new firmware.

Step 2 - Connect the MAX32625PICO to the AD-PQMON-SL Board

  • Connect the Cortex Debug Cable to the MAX32625PICO with the connector key directed towards the outside of the board.

  • Connect the programmer to the board as shown in the following picture.

    https://media.githubusercontent.com/media/analogdevicesinc/documentation/dac_fmc_ebz/docs/solutions/reference-designs/ad-pqmon-sl/software-guide/scopy24.jpg

Step 3 - Power up the board by connecting the USB type C cable

https://media.githubusercontent.com/media/analogdevicesinc/documentation/dac_fmc_ebz/docs/solutions/reference-designs/ad-pqmon-sl/software-guide/scopy25.jpg

Step 4 - Flashing the firmware to the AD-PQMON-SL

  • If the MAX32625PICO is not connected to the PC USB port, connect it now.

  • Once connected, the DAPLINK should appear as a storage device on your PC.

    https://media.githubusercontent.com/media/analogdevicesinc/documentation/dac_fmc_ebz/docs/solutions/reference-designs/ad-pqmon-sl/software-guide/scopy26.jpg
  • Open the DAPLINK storage device.

  • Drag and drop the provided .hex file into the DAPLINK drive. The firmware will be written to the target MCU.

Building the Project

Preliminary requirements

The licensed software library that works in conjunction with the ADE9430 IC can be obtained from here.

After obtaining the libraries, the following files need to be added to the project:

pqlib_dir

|  libadi_pqlib_cm4_gcc.a
└───include
    |   ade9430.h
    |   adi_pqlib_debug.h
    |   adi_pqlib_error.h
    |   adi_pqlib_memory.h
    |   adi_pqlib_profile.h
    |   adi_pqlib_version.h
    |   adi_pqlib.h
    └───config
        └───adi_pqlib_cfg.h

It can be integrated into the project by defining the PQLIB_PATH to point to the pqlib_dir path.

Build and Run

The project is based on a MAX32650 microcontroller. It can be built and run by running the following script:

# remove build directory
make reset
# select platform
export PLATFORM=maxim
# select controller type
export TARGET=max32650
# build and flash the code
make PQLIB_PATH=<path_to_library> run