ADRV9009

Description

The ADRV9009 plugin integrates with Scopy to provide comprehensive control and configuration for ADRV9009 transceiver devices. You should always use the latest version if possible. Changing any field will immediately write changes to the ADRV9009 settings to the hardware, and then read it back to make sure the setting is valid. If you want to set something that the GUI changes to a different number, that means the hardware (either the ADRV9009 transceiver or the FPGA fabric) does not support that mode/precision.

If you want to manipulate the devices behind the back of the GUI (e.g., via /sys/bus/iio/devices/...), you can still see the settings by clicking the “Refresh” button at the top.

If you think the device has a setting that isn’t managed by this tab, check out the ADRV9009 Advanced Plugin for Scopy.

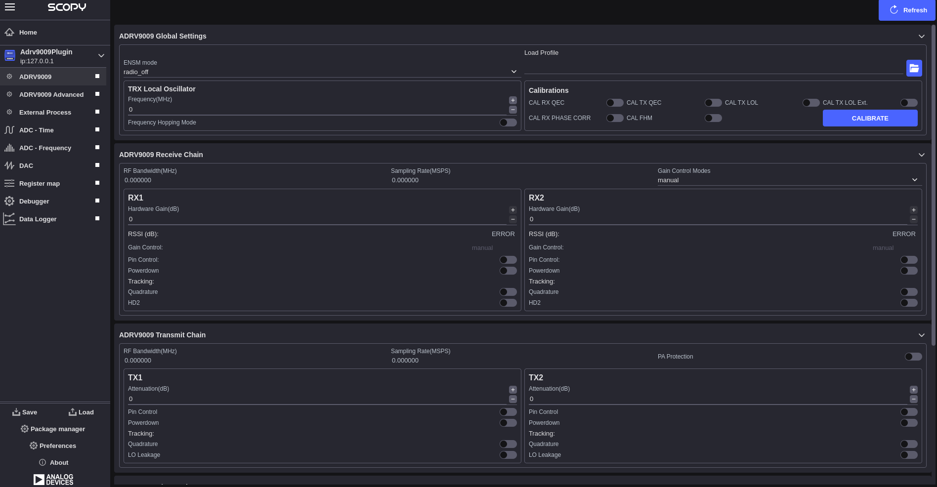
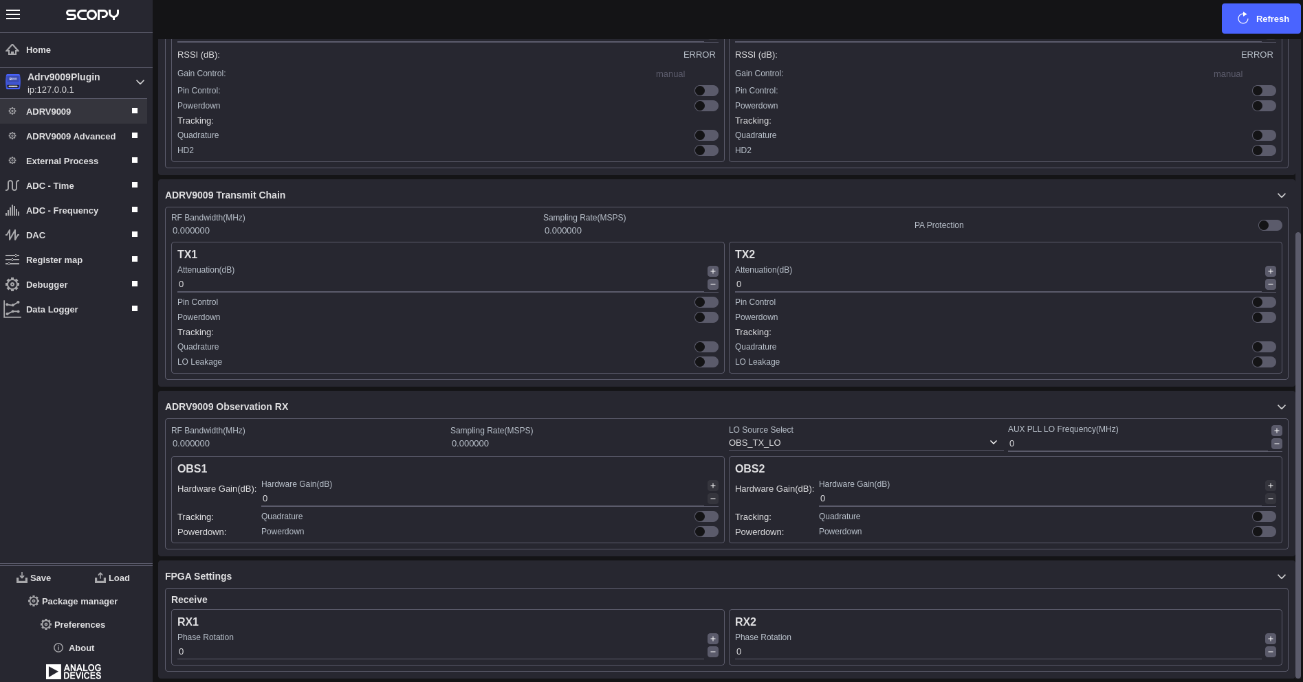
The ADRV9009 view is divided into five main sections:
  • ADRV9009 Global Settings

  • ADRV9009 Receive Chain

  • ADRV9009 Transmit Chain

  • ADRV9009 Observation RX

  • FPGA Settings

Multi-Device Support

The ADRV9009 plugin supports multi-device configurations for applications requiring synchronized operation across multiple transceivers. When multiple ADRV9009 devices are detected, the plugin automatically enables multi-device mode and provides:

  • Automatic Device Detection: Detection and enumeration of all connected ADRV9009-phy devices

  • Multi-Chip Sync (MCS): Synchronized operation across multiple devices with automatic or manual synchronization

ADRV9009 Multi-Device Interface

ADRV9009 Global Settings

The global settings section provides device-wide configuration options that affect the overall operation of the ADRV9009 transceiver:

  • Profile Configuration: Allows loading of device profiles from configuration files

  • Clock Configuration: Configuration of device clock settings and reference sources

  • Calibration Control: Access to device calibration functions and status

Receive Chain

The receive chain section controls the ADRV9009 receiver path configuration:

Section-Level Controls (Shared):
  • RF Bandwidth(MHz): Display of current analog filter bandwidth

  • Sampling Rate(MSPS): Display of current ADC sampling rate

  • Gain Control Modes: Dropdown selection for section-wide gain control mode

RX Channel Configuration (Per RX1/RX2):
  • Hardware Gain(dB): Manual gain control range [0-30] dB in 0.5 dB steps

  • RSSI (dB): Display of received signal strength indication

  • Gain Control: Display of current gain control mode for this channel

  • Pin Control: Enable/disable checkbox for gain control pin mode

  • Powerdown: Enable/disable checkbox to power down the channel

Tracking Controls (Per Channel):
  • Quadrature: Enable/disable checkbox for quadrature tracking calibration

  • HD2: Enable/disable checkbox for second harmonic distortion tracking

Transmit Chain

The transmit chain section controls the ADRV9009 transmitter path configuration:

Section-Level Controls (Shared):
  • RF Bandwidth(MHz): Display of current analog filter bandwidth (determined by profile)

  • Sampling Rate(MSPS): Display of current DAC sampling rate (determined by profile)

  • PA Protection: Enable/disable checkbox for power amplifier protection

TX Channel Configuration (Per TX1/TX2):
  • Attenuation(dB): Manual attenuation control range [0 to -41.95] dB in 0.05 dB steps

  • Pin Control: Enable/disable checkbox for attenuation control pin mode

  • Powerdown: Enable/disable checkbox to power down the channel

Tracking Controls (Per Channel):
  • Quadrature: Enable/disable checkbox for quadrature tracking calibration

  • LO Leakage: Enable/disable checkbox for local oscillator leakage tracking

Observation RX

The Observation RX section provides configuration for the ADRV9009’s observation receiver path:

Section-Level Controls (Shared):
  • RF Bandwidth(MHz): Display of current observation filter bandwidth (determined by profile)

  • Sampling Rate(MSPS): Display of current observation ADC sampling rate (determined by profile)

  • LO Source Select: Dropdown for RF port selection from available observation sources

  • Aux PLL LO Frequency(MHz): Auxiliary PLL LO frequency

ORX Channel Configuration (Per OBS1/OBS2):
  • Hardware Gain(dB): Manual gain control range [0-30] dB in 1 dB steps

  • Quadrature: Enable/disable checkbox for quadrature tracking calibration

  • Powerdown: Enable/disable checkbox to power down the observation channel

FPGA Settings

The FPGA settings section provides control over FPGA-based signal processing functions:

Phase Rotation (RX Only):
  • RX1 Phase Rotation: Individual phase adjustment [-180 to +180] degrees

  • RX2 Phase Rotation: Individual phase adjustment [-180 to +180] degrees

Multi-Chip Synchronization (MCS)

When multiple ADRV9009 devices are present, the MCS Sync functionality ensures synchronized operation.

Configuration and Profiles

Profile Management:
  • Load Profile: Import device configuration from file

  • Profile Validation: Automatic validation of loaded configurations

  • Profile Application: Apply profiles to hardware with verification

Refresh and Synchronization:
  • Refresh Button: Re-read all device settings from hardware

  • Real-time Updates: Automatic hardware synchronization

ADRV9009 Main Interface

Troubleshooting

Device Detection Issues:
  • Verify ADRV9009 device is properly connected

  • Check device drivers and libiio installation

  • Ensure device enumeration in IIO context

Synchronization Problems:
  • Verify HMC7044 clock distributor configuration

  • Check JESD204 link status

  • Use manual MCS sync if automatic sync fails

Calibration Issues:
  • Allow device warm-up time before calibration

  • Check RF signal levels and connections

  • Verify profile compatibility with hardware

Performance Issues:
  • Verify sampling rates are within device specifications

  • Check RF bandwidth settings

  • Monitor temperature and power supply stability

Additional Resources