ADRV9009 Advanced

Description

The ADRV9009 Advanced plugin provides direct access to low-level device attributes and specialized configuration options that are not available in the basic ADRV9009 plugin. This tool exposes the underlying ADRV9009 device attributes through organized collapsible sections, allowing expert users to configure advanced device parameters directly.

The advanced plugin is organized into up to 15 navigation tabs (depending on implementation branch) with expandable/collapsible interface that adapts to window width:

Implemented Sections:
  • CLK Settings - Device clock and PLL configuration

  • Calibrations - Calibration mask configuration and controls

  • TX Settings - Advanced transmitter configuration

  • RX Settings - Advanced receiver configuration

  • ORX Settings - Observation receiver configuration

  • FHM Setup - Frequency hopping mode configuration

  • PA Protection - Power amplifier protection settings

  • GAIN Setup - Gain control and AGC configuration

  • AGC Setup - Automatic gain control algorithm settings

  • GPIO Config - General purpose I/O configuration

  • AUX DAC - Auxiliary DAC controls for 12 independent channels

  • JESD204 Settings - JESD204 interface configuration

  • JESD Framer - JESD204 framer configuration (JESD branch only)

  • JESD Deframer - JESD204 deframer configuration (JESD branch only)

  • BIST - Built-in self-test features

Warning: The advanced plugin exposes low-level device attributes. Improper configuration may result in device malfunction or sub-optimal performance. Ensure you have adequate knowledge of ADRV9009 operation before using these features.

CLK Settings

The CLK Settings section provides direct control over ADRV9009 clock and PLL configuration through 5 specific device attributes:

ADRV9009 CLK Settings
Device Clock (kHz):
  • Range: [10000 - 1000000] kHz in 1 kHz steps

  • Description: Main device clock frequency configuration

CLK PLL VCO Frequency (kHz):
  • Range: [6000000 - 12000000] kHz in 1 kHz steps

  • Description: Clock PLL VCO frequency setting

CLK PLL HS DIV:
  • Options: 2, 2.5, 3, 4, 5 (mapped from device values 0,1,2,3,4)

  • Description: Clock PLL high-speed divider selection

RF PLL Phase Sync Mode:
  • Options: NOSYNC, INIT_TRACK, INIT_1TRACK, INIT_CONTTRACK (mapped from device values 0,1,2,3)

  • Description: RF PLL phase synchronization mode selection

RF PLL Use External LO:
  • Description: Enable external local oscillator for RF PLL

Calibrations

The Calibrations section provides control over the ADRV9009 calibration mask through 6 calibration type checkboxes. Changes to any calibration checkbox immediately write the calibration mask to the device.

TX Settings

The TX Settings section provides advanced transmitter configuration through 16 attributes organized in 3 collapsible sections:

TX Configuration Section: Low-level transmitter profile and sampling configuration controls.

TX Profile Section (9 attributes):
  • DAC Div: DAC divider selection

  • TX FIR Interpolation: FIR filter interpolation factor

  • RHBD Decimation: RHBD decimation factor

  • THB1 Interpolation: THB1 interpolation factor

  • THB2 Interpolation: THB2 interpolation factor

  • THB3 Interpolation: THB3 interpolation factor

  • TX BBF 3dB Corner (kHz): Range [20000-250000] kHz - baseband filter corner frequency

  • TX DAC 3dB Corner (kHz): Range [50000-750000] kHz - DAC filter corner frequency

  • TX BBF 3dB Corner Table: Range [0-15] - filter corner frequency table index

TX GPIO PIN Control Section: GPIO pin configuration for transmitter-related control signals and interfaces.

ADRV9009 TX Settings Interface 1 ADRV9009 TX Settings Interface 2

RX Settings

The RX Settings section provides advanced receiver configuration through 25 attributes organized in 4 collapsible sections:

RX Configuration Section: Low-level receiver profile and sampling configuration controls.

RX Profile Section (7 attributes):
  • RX FIR Decimation: FIR filter decimation factor

  • RX Dec5 Decimation: Dec5 decimation factor

  • RHBD Decimation: RHBD decimation factor

  • RX ADC Profile: ADC profile selection

  • RX DDC Mode: DDC mode configuration

  • RX BBF 3dB Corner (kHz): Range [20000-250000] kHz - baseband filter corner frequency

  • RX ADC 3dB Corner (kHz): Range [50000-750000] kHz - ADC filter corner frequency

NCO Shifter Config Section: Numerically controlled oscillator configuration for frequency shifting applications.

RX GPIO PIN Control Section: GPIO pin configuration for receiver-related control signals and interfaces.

ADRV9009 RX Settings Interface 1 ADRV9009 RX Settings Interface 2

ORX Settings

The ORX (Observation RX) Settings section provides advanced observation receiver configuration through multiple collapsible sections:

ADRV9009 ORX Settings

ORX Configuration Section: Low-level observation receiver profile and sampling configuration controls.

ORX Profile Section: Observation receiver filter and sampling rate configuration parameters.

ORX GPIO PIN Control Section: GPIO pin configuration for observation receiver control signals and interfaces.

FHM Setup

The FHM (Frequency Hopping Mode) Setup section provides frequency hopping configuration controls.

ADRV9009 FHM Setup

PA Protection

The PA (Power Amplifier) Protection section provides power amplifier protection configuration controls.

ADRV9009 PA Protection

GAIN Setup

The GAIN Setup section provides gain control configuration through 14 attributes organized in 2 collapsible sections:

ADRV9009 GAIN Setup
RX Section (7 attributes):
  • Gain Mode: gain control mode selection

  • Peak AGC Upper Threshold: Range [0-31] - upper AGC threshold setting

  • Peak AGC Lower Threshold: Range [0-31] - lower AGC threshold setting

  • Peak AGC Gain Step: Range [0-31] - AGC gain step size

  • Peak AGC Attack Delay: Range [0-63] - AGC attack delay setting

  • Peak AGC Recovery Delay: Range [0-2047] - AGC recovery delay setting

  • Low Power Threshold: Range [0-15] - low power detection threshold

Observation Gain Section (7 attributes): Similar gain control parameters specifically for the observation receiver path.

AGC Setup

The AGC Setup section provides automatic gain control algorithm configuration:

AGC Configuration: Primary AGC algorithm configuration parameters and mode selection.

Analog Peak Detector: Peak detection based AGC configuration and threshold settings.

Power Measurement Detector: Power measurement based AGC configuration and performance parameters.

ADRV9009 AGC Setup Interface 1 ADRV9009 AGC Setup Interface 2 ADRV9009 AGC Setup Interface 3

GPIO Config

The GPIO Config section provides ARM GPIO configuration implemented as part of the gain_fhm_pa_gpio branch.

ADRV9009 GPIO Config

AUX DAC

The AUX DAC section provides auxiliary digital-to-analog converter configuration for 12 independent DAC channels through a tabular interface:

ADRV9009 AUX DAC Interface

DAC Channel Configuration:

Standard Channels (DAC 0-9):
  • DAC Value: Numeric output value setting for the DAC channel

  • Resolution: Configurable DAC resolution

  • Voltage Reference: Selectable voltage reference for the DAC output

Limited Channels (DAC 10-11):
  • DAC Value: Numeric output value setting

  • Resolution: N/A (not configurable)

  • Voltage Reference: N/A (not configurable)

The interface provides direct control over ADRV9009’s auxiliary DAC outputs for applications requiring analog control signals or reference voltages.

JESD204 Settings

The JESD204 Settings section provides JESD204 interface configuration through 13 attributes in a single collapsible section:

ADRV9009 JESD204 Settings
JESD Settings Section:
  • Device JESD204 Link0 Converter Select: Combobox for converter selection

  • Device JESD204 Link0 JESD Mode: Combobox for JESD mode configuration

  • Device JESD204 Link0 Subclass: Combobox for subclass selection

  • Device JESD204 Link0 DualLink: Combobox for dual link configuration

  • Device JESD204 Link0 Version: Combobox for JESD204 version selection

  • Additional link configuration parameters and settings (8 more attributes)

JESD Framer

Available in JESD branch only

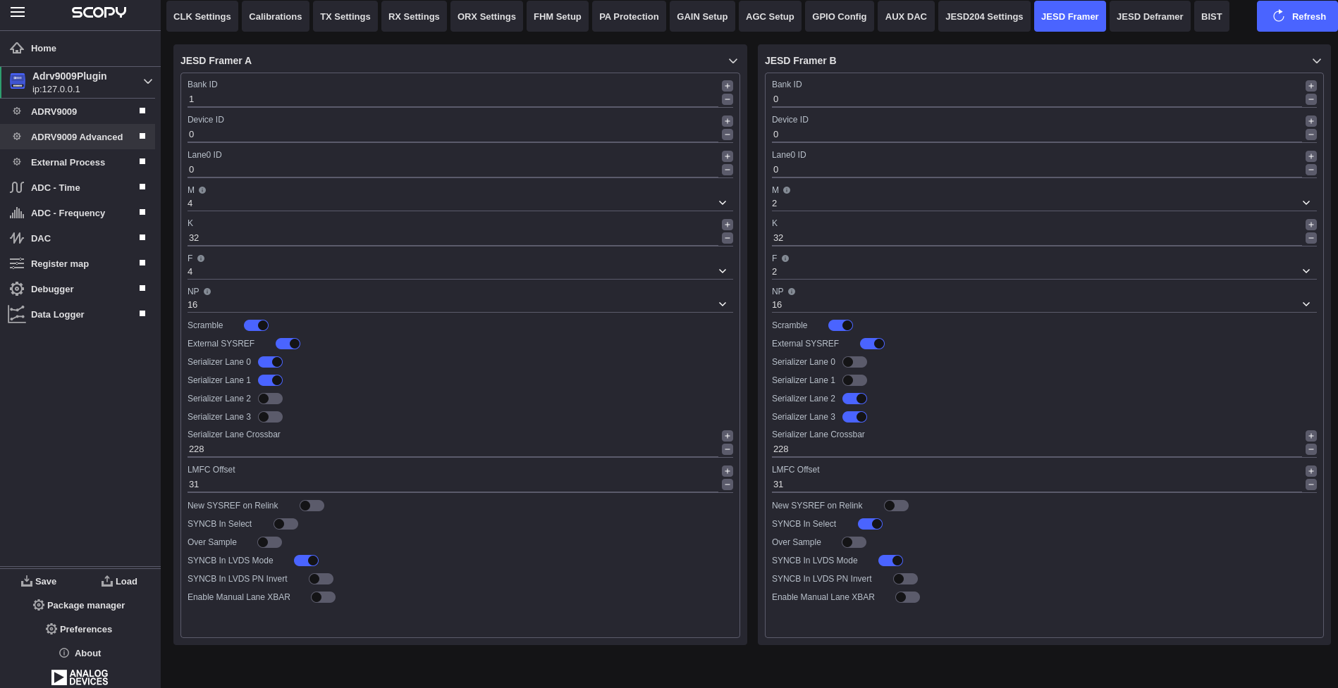
The JESD Framer section provides dedicated JESD204 framer configuration through 39 attributes organized in A|B column layout:

ADRV9009 JESD Framer
JESD Framer A (22 attributes):
  • Bank ID: Range [0-15]

  • Device ID: Range [0-255]

  • Lane0 ID: Range [0-31]

  • M: Number of ADCs [0,2,4]

  • K: Frames per multiframe [1-32]

  • F: Bytes per frame [1,2,3,4,6,8]

  • NP: Sample resolution [12,16,24]

  • Scramble: Enable/disable scrambling

  • External SYSREF: System reference control

  • Serializer Lane 0-3: Individual lane controls

  • Serializer Lane Crossbar: Range [0-65535]

  • LMFC Offset: Range [0-31]

  • New SYSREF on Relink: Relink control

  • SYNCB In Select: SYNCB input selection

  • Over Sample: Over sampling control

  • Additional SYNCB and configuration controls

JESD Framer B (17 attributes):
  • Similar framer configuration for second framer path

JESD Deframer

Available in JESD branch only

The JESD Deframer section provides dedicated JESD204 deframer configuration through 42 attributes organized in A|B column layout:

ADRV9009 JESD Deframer
JESD Deframer A (21 attributes):
  • Bank ID: Range [0-15]

  • Device ID: Range [0-255]

  • Lane0 ID: Range [0-31]

  • M: Number of converters [0,2,4]

  • K: Frames per multiframe [1-32]

  • F: Bytes per frame [1,2,3,4,6,8]

  • NP: Sample resolution [12,16,24]

  • Scramble: Enable/disable scrambling

  • External SYSREF: System reference control

  • Deserializer Lane 0-3: Individual lane controls

  • Deserializer Lane Crossbar: Crossbar configuration

  • LMFC Offset: Local multiframe clock offset

  • New SYSREF on Relink: Relink control

  • SYNCB Out Select: SYNCB output selection

  • Enable Auto Channel Selection: Auto channel control

  • Additional deserializer and configuration controls

JESD Deframer B (21 attributes):
  • Similar deframer configuration for second deframer path

BIST (Built-In Self Test)

The BIST section provides built-in self-test capabilities implemented as part of the calibration_bist branch:

BIST Configuration: Built-in self-test pattern selection and configuration controls for device validation and diagnostics.

ADRV9009 GPIO Config

Troubleshooting

Configuration Issues:
  • Verify device profile compatibility before loading configurations

  • Check for conflicting settings between basic and advanced plugins

  • Ensure proper calibration completion before advanced configuration

Performance Issues:
  • Monitor device temperature during advanced operations

  • Verify power supply stability for optimal performance

  • Check JESD204 link status for data path issues

Calibration Problems:
  • Allow adequate warm-up time before running calibrations

  • Ensure proper RF signal conditions during calibration

  • Monitor calibration convergence and completion status

Additional Resources